FLOW LOG SENSOR
Complete visibility across on-prem and cloud with context and security fidelity.
Normalization of flow data for multi-layered threat detection
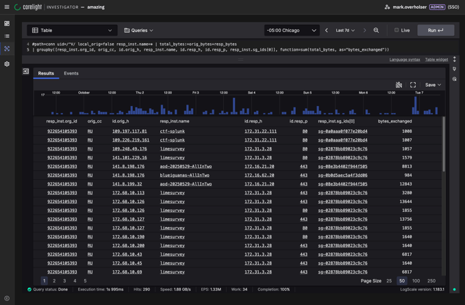
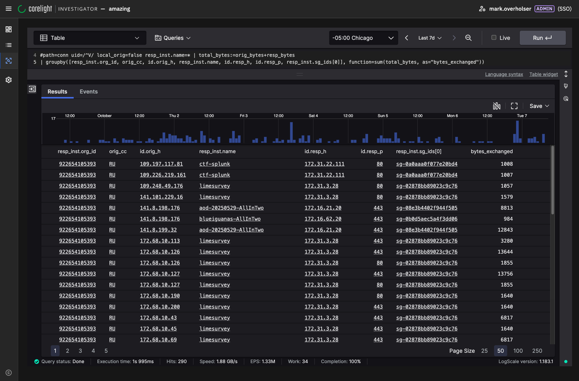
Corelight’s Flow Monitoring Sensor transforms raw flow logs, whether from AWS, NetFlow, or other native flow sources, into enriched, actionable security insights. By normalizing, correlating, and enhancing native flow data into Corelight’s security-focused metadata, you gain the clarity needed to accelerate investigations, detect advanced threats, and strengthen defenses across cloud, hybrid, and on-premises environments.
- Complete coverage: Extend flow visibility across VPCs, containers, functions, and traditional networks
- Noise reduction: Eliminate redundant data and focus on high-value insights
- Standard logs: Normalize non-standard flow logs into correlated, structured Zeek logs
- Accelerated detection & response: Multi-layered threat detection with context and explainability
- Open & interoperable: Export enriched and standardized logs into any SIEM, data lake, or analytics tool
Corelight expands security across AWS environments
Enriched flow visibility
Corelight’s Flow Monitoring Sensor transforms raw flow logs from AWS and other sources into enriched security insights. Only Corelight combines unidirectional flow data from communicating hosts to get a complete view of all network activity.
Faster investigations
Cut investigation time from hours to minutes. With standardized, correlated Zeek logs, security analysts can quickly pivot from “What happened” to “Why it happened” across workloads, accounts, and networks.
Cost-optimized data
Native flow logs often generate overwhelming volumes of data. Only Corelight streamlines logs by normalizing and deduplicating information, reducing storage and SIEM ingestion costs while preserving critical detail.
Use cases
Surface suspicious connections, lateral movement, and C2 activity.
Quickly trace attacker activity across accounts, workloads, and networks.
Provide enriched traffic records for audits and reporting.
Reduce the overhead of storing and analyzing raw flow logs at scale.
Corelight named as a Leader in Forrester Wave™: Network Analysis and Visibility Solutions, Q4 2025






