Faster investigation
Reduce MTTR with evidence-backed, explainable investigations that consolidate alerts into entity-centric decisions.
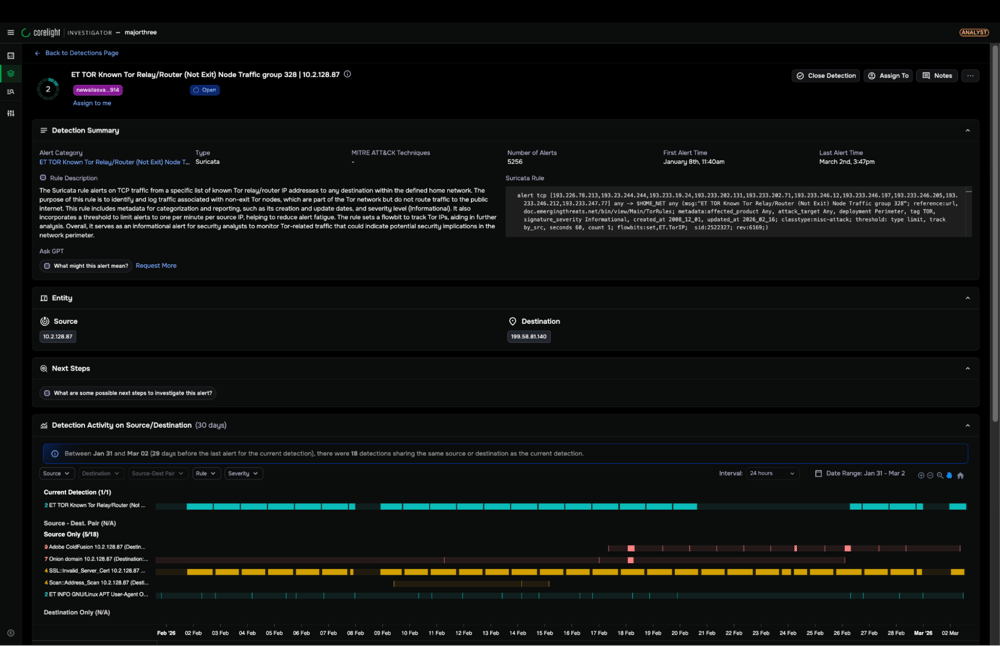
Close cases faster with Agentic Triage
Corelight combines high-fidelity network telemetry with agentic triage to automatically consolidate related alerts as a single entity-centric case. Instead of manually pivoting across tools, analysts receive a pre-investigated summary complete with evidence, reasoning, and recommended next steps.
Benefit from reduced MTTR, higher case closure rates, consistent, defensible triage decisions, and less analyst fatigue.
Agentic workflows for triage and investigation efficiency
Corelight’s expert-authored investigative playbooks power Agentic Triage to deliver structured, repeatable investigations grounded in forensic-quality evidence.
| Agentic Triage | Investigation acceleration |
|---|---|
|
|
Unlike black-box AI systems, every action is transparent and reviewable. Analysts can inspect the playbook logic, queries executed, and supporting evidence behind each conclusion.
Get to the answer fast with easy pivoting
Integrating alerts, telemetry, and PCAP via a unique identifier makes pivoting fast and easy.
Reveal everything about a breach—immediately
Lightweight, high-fidelity network evidence allows teams to reconstruct activity from initial access to lateral movement in seconds.
Structured investigations without SOAR complexity
Agentic Triage delivers built-in investigative logic without requiring custom SOAR engineering or ongoing playbook maintenance.
Breaches are inevitable—confident response is not.
Our NDR Buyer's Guide provides the clarity to select the right platform and master crisis decision-making.
