Learn how AI-driven incident response cuts MTTD and MTTR, automates triage and containment, and moves security teams from reactive defense to proactive control.
In today's rapidly evolving cyber landscape, traditional incident response methods are struggling to keep pace with the sophistication and speed of modern threats. Artificial intelligence (AI) is emerging as a transformative force, offering the potential to revolutionize how organizations detect, analyze, and contain security breaches. This article will explore the critical role of AI in incident response, delving into its benefits, key applications, and how it can help security teams move from reactive to proactive defense, ultimately containing breaches in minutes, not hours.
What is AI incident response?
AI incident response refers to the application of artificial intelligence (AI) and machine learning (ML) technologies to enhance and automate various stages of the cybersecurity incident response lifecycle. This includes leveraging AI for tasks such as threat detection, alert triage, forensic analysis, and automated containment actions. By analyzing vast amounts of data and identifying patterns that human analysts might miss, AI can significantly reduce the time it takes to detect and respond to security incidents, moving organizations towards a more proactive and efficient defense posture.
The latest improvements in AI incident response leverage Generative AI (GenAI) and Agentic AI. GenAI uses AI to offer suggestions, including guided triage and response to improve response and resolution times. Agentic AI takes it one step further by allowing AI to take actions based on its own recommendations, to automate resolution and response.
AI incident response goes beyond traditional methods by:
- Accelerating threat detection: AI systems can rapidly analyze vast quantities of data from various sources (network logs, endpoints, cloud environments) to identify anomalies and indicators of compromise that human analysts might miss due to the sheer volume and complexity of information. This significantly reduces the time to detect threats.
- Prioritizing and consolidating alerts: Instead of security teams sifting through countless alerts, AI can prioritize, correlate, and categorize them based on severity and potential impact. This helps security operations centers (SOCs) focus their efforts on the most critical incidents, improving efficiency, focusing triage resources, and reducing alert fatigue.
- Improving alert triage (GenAI): AI can provide simplified explanations of alerts, along with next steps, and response suggestions. This enables SOC analysts to get up to speed faster, respond faster, and resolve incidents more quickly. Promptbooks for AI help analysts ask the right questions to extract useful evidence and guidance, while AI-generated playbooks assist each step of incident response and provide additional suggested steps.
- Enhancing forensic analysis: AI can assist in the post-incident investigation by correlating data points, identifying attack patterns, and reconstructing incident timelines more quickly and accurately. This provides deeper insights into the nature of the breach and helps in understanding the attacker's tactics.
- Facilitating automated containment (Agentic AI): In some cases, AI can initiate automated responses to contain threats, such as isolating compromised systems, blocking malicious IP addresses, or revoking access privileges. This rapid response can prevent further damage and minimize the impact of an attack. While this containment is possible, some organizations still prefer to perform manual containment, rather than giving full control to an Agentic AI-based system.
- Moving to proactive defense: By continuously learning from past incidents and evolving threat landscapes, AI helps organizations shift from a reactive stance to a more proactive security posture. It enables predictive capabilities, allowing for the anticipation and mitigation of potential threats before they fully materialize.
In essence, AI incident response aims to make security operations more efficient, effective, and resilient in the face of sophisticated cyber threats, with an ultimate goal of enabling organizations to contain breaches in minutes rather than hours or days.
AI can assist in developing robust incident response plans by analyzing past incidents and identifying potential vulnerabilities. It can also help in creating and refining security policies, playbooks, and procedures.
As previously discussed, AI excels at accelerating threat detection by analyzing vast amounts of data for anomalies and indicators of compromise, significantly reducing the time to identify and prioritize security incidents. AI can also provide simple-to-understand explanations of the generated alert, including the evidence as to why the alert was triggered.
GenAI and Agentic AI can facilitate containment actions, such as recommendations for isolating compromised systems, blocking malicious IP addresses, or revoking access privileges, to prevent further damage and minimize the impact of an attack. AI may be automated to perform these actions (Agentic AI), but many SOCs still prefer manual intervention over automated intervention.
AI can assist in the eradication phase by identifying the root cause of an incident and recommending remediation steps. It can also help in removing malware and other malicious artifacts from affected systems.
AI can support recovery efforts by helping to restore systems and data to their pre-incident state. It can also monitor for any lingering threats or vulnerabilities to ensure a complete recovery.
AI can analyze incident data to identify trends, patterns, and areas for improvement in the incident response process. This continuous learning helps organizations refine their security posture and become more resilient to future attacks.
AI incident response benefits & key metrics
AI incident response offers numerous benefits that significantly enhance an organization's security posture and operational efficiency. Key among these are:
Key metrics to measure AI incident response effectiveness:
To gauge the success of AI in incident response, organizations should track metrics such as:
-
Mean Time To Detect (MTTD): The average time it takes to identify a security incident. AI aims to significantly reduce this.
-
Mean Time To Respond (MTTR): The average time it takes to contain and remediate a security incident. AI's automation capabilities are crucial for improving this metric.
-
False positive rate: The percentage of alerts that are not genuine threats. A lower false positive rate indicates more accurate AI detection.
-
Alert volume reduction: The decrease in the total number of alerts requiring human review due to AI-driven triage and prioritization.
-
Incident containment time: The time taken to isolate and prevent further spread of a security breach.
-
Security analyst efficiency: Metrics related to how effectively security analysts are utilizing their time, often improved by AI automating mundane tasks.
- Cost savings: The financial benefits derived from reduced breach impact, optimized resource allocation, and fewer manual hours.
Key tools & integrations
AI incident response leverages a variety of tools and integrates with existing security infrastructure to maximize effectiveness. These tools often fall into categories such as:
| Tool | Description | AI value |
|---|---|---|
|
Security Information and Event Management (SIEM) systems |
AI-powered SIEMs can ingest and analyze vast quantities of log data from across the IT environment, identifying anomalies and potential threats that might otherwise go unnoticed. |
They serve as a central hub for security data, providing the raw material for AI analysis. |
|
Security Orchestration, Automation, and Response (SOAR) platforms |
SOAR platforms automate repetitive incident response tasks, and when integrated with AI, they can execute more intelligent and adaptive playbooks. |
AI can enrich alerts with contextual information, recommend response actions, and even initiate automated containment measures through SOAR. |
|
Network Detection and Response (NDR) tools |
NDR solutions monitor network traffic for suspicious activity, providing crucial network evidence. AI in NDR can detect advanced threats like zero-day attacks and insider threats by analyzing network flow data and identifying deviations from normal behavior. |
This network evidence can be more valuable than noisy log streams for pinpointing actual threats. |
|
Extended Detection and Response (XDR) solutions |
XDR platforms unify security data across multiple layers (endpoints, network, cloud, email) to provide a more comprehensive view of threats. |
AI enhances XDR by correlating disparate alerts, identifying complex attack chains, and providing deeper insights into attacker behavior. |
|
Endpoint Detection and Response (EDR) solutions |
EDR tools continuously monitor endpoints for malicious activity. |
AI enhances EDR by analyzing endpoint telemetry, detecting fileless malware, and identifying advanced persistent threats (APTs) that bypass traditional antivirus solutions. |
|
Threat Intelligence Platforms (TIPs) |
AI can integrate with TIPs to automatically ingest and correlate threat intelligence feeds, enriching alerts with context about known bad indicators and attacker tactics. |
This helps in prioritizing threats and understanding their potential impact. |
Despite the significant benefits, a core challenge in adopting AI for incident response is the issue of trust. Security teams often harbor concerns over the "black box" nature of some AI and machine learning models, which can obscure how a particular verdict, suggestion or automated action was reached. This lack of transparency, or explainability, can create a critical barrier, as analysts are hesitant to relinquish control to a system whose decision-making process they cannot audit or verify, especially during a high-stakes security breach. Consequently, many Security Operations Centers (SOCs) prefer to maintain manual intervention points, particularly for critical containment actions, rather than granting full autonomy to Agentic AI-based systems.
Building trust in AI for incident response is paramount to the adoption of AI incident response, to allow SOCs the ability to move towards the adoption of automated incident response provided by Agentic AI. This means overcoming the "black box" problem where complex machine learning models deliver a verdict without a clear, auditable reasoning path. To achieve this, organizations and solution providers must implement robust safeguards, including strict governance and auditing policies, to ensure model transparency and compliance with evolving regulatory standards. Security teams require more than just an alert; they need clear, evidence-backed explanations that tie every AI-driven detection or recommended action back to its source data, such as forensic-grade network evidence. This level of detail and fidelity allows human analysts to quickly validate the AI's findings, override a decision if necessary, and ultimately instill the confidence required for security operations centers (SOCs) to rely on—and potentially automate—AI's actions for faster, more effective breach containment.
Network evidence vs. noisy log streams
In the realm of cybersecurity incident response, the quality and relevance of data are paramount. Security teams often grapple with an overwhelming volume of information, particularly from log streams. While logs provide a record of events, they can often be "noisy," containing a vast amount of irrelevant data that makes it difficult to pinpoint actual threats. This is where network evidence, especially from Network Detection and Response (NDR) tools, offers a significant advantage.
- Noisy log streams: Log streams, generated by various systems and applications, can be incredibly voluminous. They often include routine, benign activities alongside critical security events. Sifting through these "noisy" logs to identify genuine indicators of compromise (IOCs) is a time-consuming and error-prone process for human analysts, leading to alert fatigue and potentially missed threats. The sheer volume can also make it challenging to correlate events and understand the full scope of an attack.
- Network evidence: Network evidence, on the other hand, provides a focused and high-fidelity view of network communications. NDR solutions capture and analyze network traffic, offering deep visibility into what is actually traversing the network. This includes metadata about connections, protocols, and content, which can reveal subtle anomalies and malicious activities that might not be apparent in log data alone. Network evidence is often more difficult for attackers to manipulate or evade, making it a more reliable source for threat detection and forensic analysis.
- The advantage of network evidence: For AI-driven incident response, the distinction between noisy log streams and rich network evidence is crucial. AI systems thrive on clean, relevant data. While AI can certainly process logs, the inherent noise can lead to higher false positive rates and less accurate threat detection. Network evidence provides the precise, contextual information that allows AI to reduce false positives, improve threat detection, enhance forensic analysis, and enable proactive defense. High-fidelity network data allows AI to identify emerging threats and potential vulnerabilities before they are exploited.
In essence, while log data provides valuable context, network evidence offers a more direct and reliable source of truth for AI-powered incident response, enabling faster, more accurate, and more efficient security operations.
Learn more about Corelight’s forensic-grade network evidence
How Corelight NDR helps accelerate AI decisions
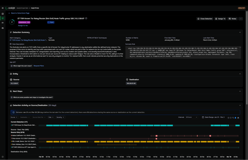
Corelight's Network Detection and Response (NDR) Platform plays a critical role in accelerating AI decisions within incident response. By providing rich network evidence, Corelight offers AI-powered incident response directly in the Corelight Investigator. Investigator streamlines and accelerates analyst workflows. Prioritized alerts direct analysts to a single-page triage experience, enriched with simplified explanations of pre-correlated data, powered by AI. Analysts are a click away from raw data including logs and PCAP for deeper analysis.
Alternatively customers that prefer to use a SIEM or XDR platform can use Corelight to help AI systems working with SIEM and XDR systems to make more informed and accurate judgments. Corelight offers an AI-enabled ecosystem to easily integrate with existing AI solutions in use in the SOC, including ones in use with SIEMs and XDRs. Unlike noisy log streams that can be overwhelming and lack crucial context, integrating Corelight's high-fidelity network data can offer deep visibility into network communications. This allows AI to:
- Improve threat detection: Corelight's data provides the granular detail needed for AI to detect subtle indicators of compromise and complex attack patterns that might be missed by other data sources.
- Assist response actions: By providing clear evidence-backed explanations and actionable insights, Corelight's AI offers more precise and effective triage guidance for containment and remediation actions, working with Corelight Investigator and/or through integrated SIEM and SOAR platforms.
- Enhance forensic analysis: The comprehensive network visibility offered by Corelight empowers AI to reconstruct incident timelines more accurately, identify the root cause of breaches, and understand the full scope of an attack.
- Reduce false positives: With precise network evidence, AI can better distinguish between legitimate and malicious activities, leading to a significant reduction in false positives and allowing security teams to focus on real threats.
With Corelight, SOCs can implement AI for incident response at their own pace, adopting AI that has built-in guardrails like explainability and network evidence behind AI detection outcomes. Corelight expert-authored workflows combine AI, LLM, and network context while ensuring the privacy of data. In addition, SOCs can reduce engineering effort and integration risk with Corelight’s AI-ready data. Corelight provides the only NDR solution that powers the SOC ecosystem with open, standards-based evidence and a Model Context Protocol (MCP) server purpose-built for AI orchestration and seamless integration with existing SOC workflows.
Corelight provides Investigation and Analyst PromptBooks. Investigation PromptBooks are a set of investigation workflow LLM prompts and sample data to enable automated investigation of common alert types, including fully transparent detailing of the investigation steps taken. Analyst Assistant Promptbooks include a wide range of LLM prompts and sample data to support day-to-day analyst activities, ranging from alert translation to payload and alert session summaries and beyond.
Corelight Promptbooks make working with AI fast and easy, enabling SOCs to quickly achieve AI incident response benefits while ensuring trust in the results and recommendations, which are supported with explainability and network evidence.
How is AI changing traditional incident response workflows?
AI is changing traditional incident response workflows by:
- Accelerating threat detection: AI systems can rapidly analyze vast quantities of data from various sources (network logs, endpoints, cloud environments) to identify anomalies and indicators of compromise that human analysts might miss due to the sheer volume and complexity of information. This significantly reduces the time to detect threats.
- Automating alert triage: Instead of security teams sifting through countless alerts, AI can prioritize and categorize them based on severity and potential impact. This helps security operations centers (SOCs) focus their efforts on the most critical incidents, improving efficiency and reducing alert fatigue.
- Enhancing forensic analysis: AI can assist in the post-incident investigation by correlating data points, identifying attack patterns, and reconstructing incident timelines more quickly and accurately. This provides deeper insights into the nature of the breach and helps in understanding the attacker's tactics.
- Facilitating automated containment: In some cases, AI can initiate automated responses to contain threats, such as isolating compromised systems, blocking malicious IP addresses, or revoking access privileges. This rapid response can prevent further damage and minimize the impact of an attack.
- Moving to proactive defense: By continuously learning from past incidents and evolving threat landscapes, AI helps organizations shift from a reactive stance to a more proactive security posture. It enables predictive capabilities, allowing for the anticipation and mitigation of potential threats before they fully materialize.
Can AI-driven incident response coexist with my current SIEM, SOAR, or XDR stack?
Yes, AI-driven incident response can coexist with your current SIEM, SOAR, or XDR stack. Corelight's AI strategy emphasizes that AI is only as good as the evidence it learns from, and their solutions are grounded in rich, trustworthy network evidence with open, interoperable data formats. This design supports customer and partner AI initiatives, delivering expert-authored workflows for fast, accurate case closure.
Specifically, Corelight's AI-enabled ecosystem is designed to reduce engineering effort and integration risk with AI-ready data. Their structured, context-rich network data is grounded in open-source standards that are already understood by Large Language Models (LLMs), and is designed to feed seamlessly into SIEMs and AI/ML pipelines "out of the box." This allows for the integration of AI capabilities without requiring a complete overhaul of existing security infrastructure.
What safeguards ensure model transparency and compliance?
At Corelight, we’re committed to transparency and responsible stewardship of data, privacy, and AI model development. Corelight's ML models, which are part of its multi-layered analytics engine for threat detection, are developed and trained without using data from customer environments. All of our ML-generated alerts are backed by detailed explanations of why that alert was generated to offer the transparency that typical black-box ML models lack.
Book a demo
We’re proud to protect some of the most sensitive, mission-critical enterprises and government agencies in the world. Learn how Corelight’s Open NDR Platform can help your organization mitigate cybersecurity risk.